ActiveSpaces Monitoring Service
ActiveSpaces Monitoring Service is a web-based tool to monitor your data grid and its component processes.
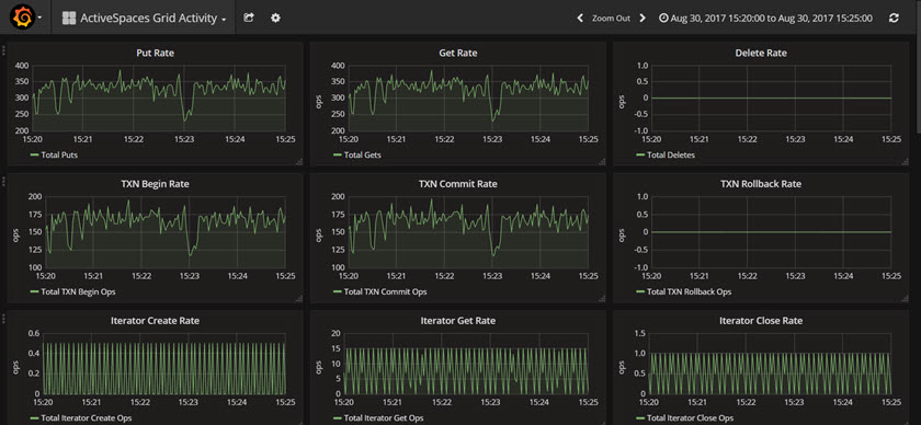
The monitoring information includes the user operations on the ActiveSpaces grid and the basic health of the grid. The user operations include put, get, and delete operations. Statistics such as the number of concurrent queries executed and the number of active listeners help you gauge the overall health of the grid.
The following is an example of the ActiveSpaces Grid Activity dashboard when the grid is actively handling put activities, get activities, etc.
If you run the provided samples you get a simple data grid with one node, one state keeper, and one proxy.
Copyright © Cloud Software Group, Inc. All rights reserved.
