Testing in TIBCO Business Studio for BusinessWorks
Before you begin
- Your computer must be connected to the Internet.
- Setup Prometheus to monitor events and Grafana dashboard provided by resilience4j for visualization.
- Procedure
- From the File Explorer, navigate to the folder and then double-click tibco.bwce.sample.core.Resilience4j.
- From the Project Explorer expand the tibco.bwce.sample.core.Resilience4j project.
- Expand the Processes folder and double-click HTTP_Request_Response_Example.bwp.
- Click .
- From the Debug Configuration wizard, expand BusinessWorks Application and select BWApplication.
- Click the Applications tab and then click the Deselect All button if you have multiple applications. Select the check box next to tibco.bwce.sample.palette.http.RequestResponse.application.
- Click
Debug.
The sample now runs in the debug mode.
- Open the
request_news.htmlfile found in . - Click the Get News from Wiki! button to request headlines from the associated web page.
Result The console window shows engine messages similar to: The Wiki web page displays in your default browser. The message
Response sent successfully!! will print on the
TIBCO Business Studio for BusinessWorks console.
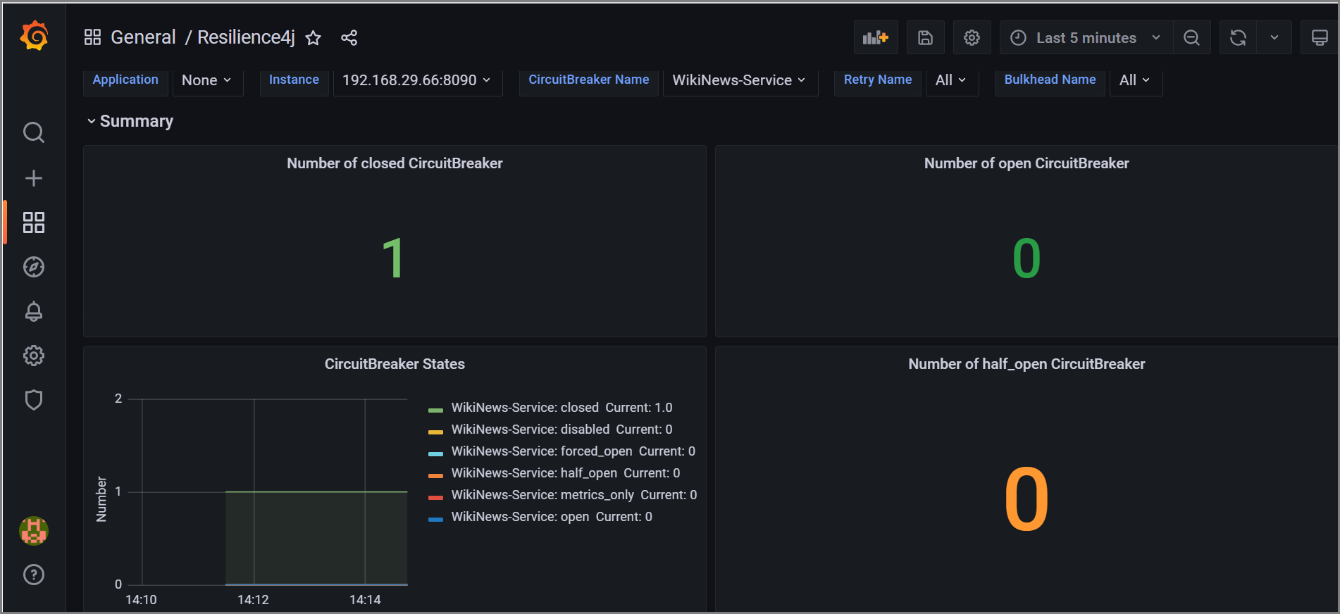
In order to view the resilience4j metrics, you will need a resilience4j stream URL which will be as follows:
http://localhost:8090/resilience4j_metrics
You can see the Grafana dashboard locally and the specified command name will be displayed as shown below.
