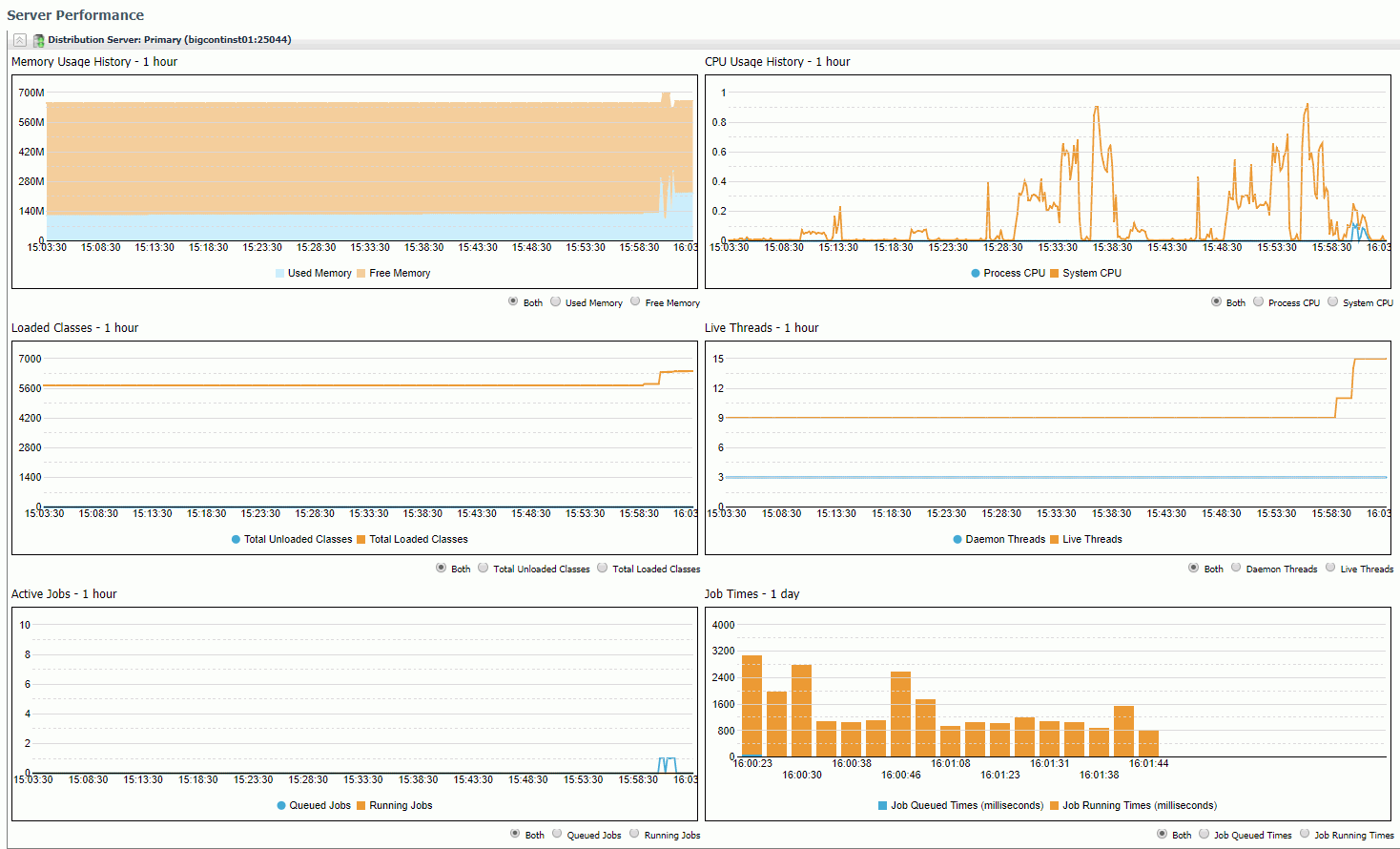
The Server Performance tab displays graphs that provide a one hour performance history of memory usage, active jobs, and CPU usage for the Distribution Server that you select. You can also see a one day history of active jobs.
The following image shows an example of the Server Performance tab.

|
|
WebFOCUS |